grafana
Categories:

graph TB subgraph gvp6nx1a A1[loki] -- http --> B[grafana] A2[postgresql] -- tcp --> B A3[prometheus] -- http --> B A4[postgres-exporter] -- http --> A3 A2 -- tcp --> A4 E1[promtail] -- http --> A1 E2[node-exporter] -- http --> A3 C[nginx] <-- http --> B end E3[node-exporter] -- https --> A3 E4[promtail] -- https --> A1 D[client] <-- https --> C
container 구성
docker-compose.yml
network bridge 구성이어도 host를 허용하도록 구성
vi /opt/grafana/docker-compose.yml
services:
grafana:
image: grafana/grafana:11.2.1
container_name: grafana
networks:
- dev
ports:
- 3000/tcp
extra_hosts:
- "host.docker.internal:host-gateway"
user: 0:0
environment:
- TZ=Asia/Seoul
volumes:
- /opt/grafana/config/grafana.ini:/etc/grafana/grafana.ini:rw
- /opt/grafana/config/init_script.sh:/init_script.sh:rw
- /opt/grafana/data:/var/lib/grafana:rw
entrypoint: /init_script.sh
restart: unless-stopped
networks:
dev:
external: true
grafana 공통
변경할 구성 host에 mount
sudo docker cp grafana:/etc/grafana/grafana.ini /opt/grafana/config/grafana.ini
로그인 없이 view 허용 1
vi /opt/grafana/config/grafana.ini
...
[auth.anonymous]
enabled = true
org_name = fhy8vp3u
org_role = Viewer
hide_version = false
[security]
cookie_samesite = lax
allow_embedding = true
...
데모 페이지
nginx 2
nginx access 로그 시각화 (loki 3 + promtail 4)

logs 5
selinux, ssh, nginx access 로그 시각화 (loki 3 + promtail 4)

postgres 6
postgresql DB 상태 시각화 (postgres-exporter 7 + prometheus 8)

ssh 9
ssh 로그 시각화 (loki 3 + promtail 4)

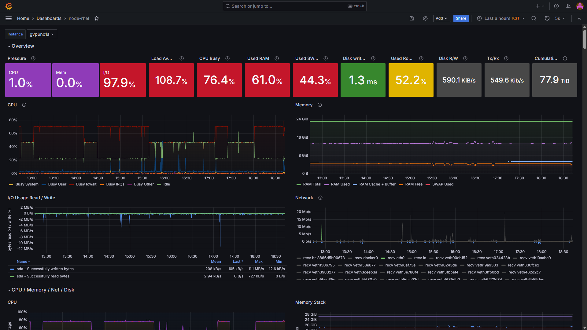
node-rhel 10
RHEL 메트릭 시각화 (node-exporter 11 + prometheus 8)

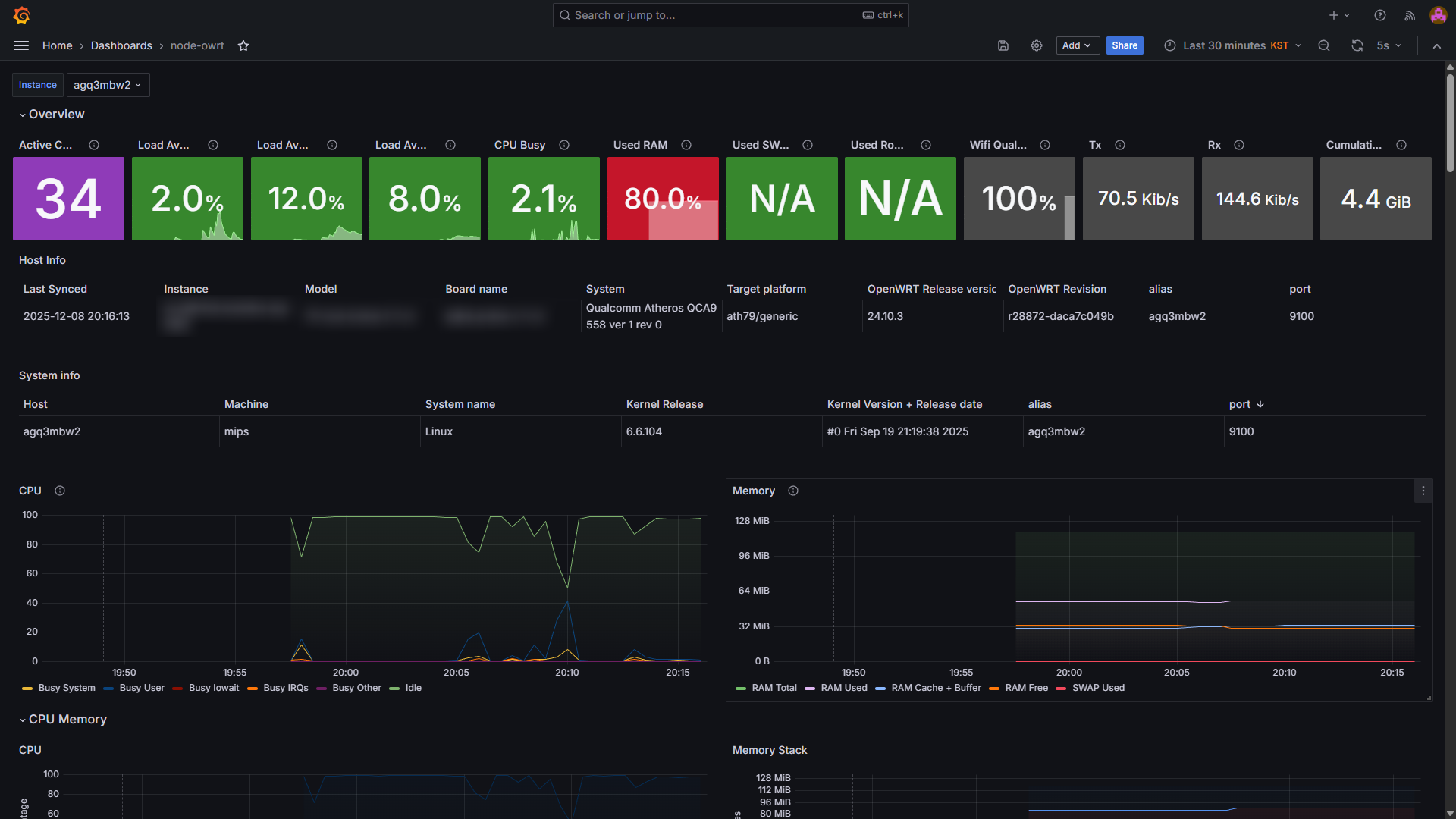
node-owrt 12
openwrt 메트릭 시각화 (node-exporter-lua 11 + prometheus 8)

License
상업적 이용 제한 없음
- grafana v8+: AGPL v3 13
Troubleshooting
postgresql where 절 동적 sql 적용
variable 조건 중 다중 조건이 활성화되는 경우 IN 연산자 자동 적용
대시보드 초기화 시 dock menu 닫기
run.sh 실행 전에 init_script.sh를 먼저 실행하도록 변경 (docker-compose.yml)
vi /opt/grafana/config/init_script.sh
#!/bin/bash
find /usr/share/grafana/public/build -type f -name "*.js" | xargs sed -i 's/this.megaMenuDocked=\(!!\(.*\) xxl)),\)/this.megaMenuDocked=false,/g'
bash -c /run.sh
chmod 755 /opt/grafana/config/init_script.sh && \
chown dev:dev /opt/grafana/config/init_script.sh
SQLite database file has broader permissions than it should 14
docker exec -it grafana chmod 640 /var/lib/grafana/grafana.db
Skipping finding plugins as directory does not exist
docker exec -it grafana mkdir -p /usr/share/grafana/plugins-bundled
The Dashboards has been changed by someone else
버전 충돌. 최신 버전으로 재작업 혹은 json 최하단의 version을 현재 version과 맞춰 저장 15
https://community.grafana.com/t/public-dashboard-grafana-in-external-link-without-login-tutorial/59221/6 ↩︎
https://grafana.com/grafana/dashboards/13865-fgc-nginx01-web-analytics/ ↩︎
https://dntco43u.github.io/apps/loki/#local-configyaml-1 ↩︎ ↩︎ ↩︎
https://dntco43u.github.io/apps/promtail/#configyml ↩︎ ↩︎ ↩︎
https://grafana.com/grafana/dashboards/9628-postgresql-database/ ↩︎
https://dntco43u.github.io/apps/prometheus/#%EC%9D%BC%EB%B0%98-%EA%B5%AC%EC%84%B1 ↩︎ ↩︎ ↩︎
https://grafana.com/grafana/dashboards/12486-node-exporter-full/ ↩︎
https://community.grafana.com/t/migration-from-grafana-7-4-2-to-7-4-3/44525 ↩︎
https://community.grafana.com/t/recurrent-issue-the-dashboards-has-been-changed-by-someone-else/41349/9 ↩︎